Skip to content

Configure Keycloak notifications and alerts

You’ll enable Prometheus alerting rules for Keycloak so that changes to realm configurations, user accounts, and system administrator memberships fire alerts through Alertmanager. UDS Core already collects Keycloak event logs and converts them into Prometheus metrics by default. This guide enables the alerting rules that act on those metrics.

  • UDS CLI installed
  • UDS Registry account created and authenticated locally with a read token
  • Access to a Kubernetes cluster with UDS Core deployed

UDS Core ships three layers of Keycloak observability, each controlled by a detailedObservability Helm value:

Helm valueDefaultDescription
detailedObservability.logging.enabledtrueSets Keycloak’s JBossLoggingEventListenerProvider to info level with sanitized, full-representation output
detailedObservability.dashboards.enabledtrueLoki recording rules that convert event logs into Prometheus metrics, plus the UDS Keycloak Notifications Grafana dashboard
detailedObservability.alerts.enabledfalsePrometheusRule alerts that fire when the recording-rule metrics detect changes

Because logging and dashboards are enabled by default, you can already view Keycloak event metrics in Grafana without any configuration. This guide enables the third layer (alerting rules) so that changes trigger notifications through Alertmanager.

  1. Enable Keycloak alerting rules

    Add the following override to your UDS Bundle configuration:

    uds-bundle.yaml
    packages:
    - name: core
    repository: registry.defenseunicorns.com/public/core
    ref: x.x.x-upstream
    overrides:
    keycloak:
    keycloak:
    values:
    # Enable Prometheus alerting rules for Keycloak event modifications
    - path: detailedObservability.alerts.enabled
    value: true

    The override creates a PrometheusRule with three alerts based on the recording-rule metrics that are already active by default:

    AlertDescription
    KeycloakRealmModificationsDetectedwarning: Fires on realm configuration changes within a 5-minute window
    KeycloakUserModificationsDetectedwarning: Fires on user or group membership changes within a 5-minute window
    KeycloakSystemAdminModificationsDetectedcritical: Fires on system administrator membership changes within a 5-minute window

    Alertmanager receives all three alerts. To route them to Slack, PagerDuty, email, or other channels, see Route alerts to notification channels.

  2. Create and deploy your bundle

    Build the bundle and deploy it to your cluster:

    Terminal window
    uds create <path-to-bundle-dir>
    uds deploy uds-bundle-<name>-<arch>-<version>.tar.zst

Confirm alerting rules are active:

Terminal window
# Verify the PrometheusRule exists
uds zarf tools kubectl get prometheusrule -n keycloak
# Verify recording rules ConfigMap exists (should already be present by default)
uds zarf tools kubectl get configmap -n keycloak -l loki_rule=1

Verify through the Grafana UI:

  • Alerts: Open Grafana Alerting > Alert rules and filter for Keycloak. The three Keycloak alerts should appear in the list.
  • Recording rules: Open Grafana Explore, select the Prometheus datasource, and query uds_keycloak:realm_modifications_count. If the metric returns data, the recording rules are working.
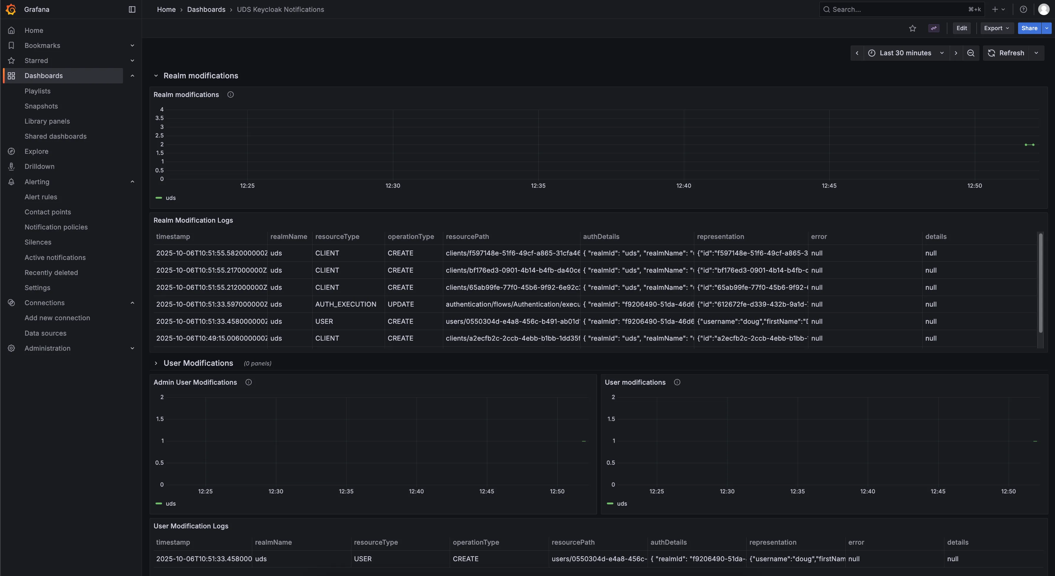
  • Dashboard: Navigate to the UDS Keycloak Notifications dashboard in Grafana to view the metrics and associated log tables.

The dashboard displays metric counts and associated Keycloak event log tables for each modification type.

Grafana dashboard showing realm, user, and admin modification metric counts with associated Keycloak event log tables

Problem: Alerts not firing after enabling detailedObservability.alerts.enabled

Section titled “Problem: Alerts not firing after enabling detailedObservability.alerts.enabled”

Symptom: You set detailedObservability.alerts.enabled to true, but no alerts appear in Grafana Alerting.

Solution: Verify the PrometheusRule exists:

Terminal window
uds zarf tools kubectl get prometheusrule -n keycloak

If the PrometheusRule exists but alerts are not firing, confirm that Keycloak is logging events. Open Grafana Explore, select the Loki datasource, and run one of the following queries depending on which event listener is active in the target realm:

{app="keycloak", namespace="keycloak"} | json | loggerName="uds.keycloak.plugin.eventListeners.JSONLogEventListenerProvider"
{app="keycloak", namespace="keycloak"} | json | loggerName=~"org.keycloak.events"

If neither query returns results, Keycloak may not have an event listener configured for the target realm. Check Realm Settings > Events > Event Listeners in the Keycloak Admin Console to confirm at least one listener is present.